【图朴处理方案】各类泵的工做道理看图就懂!
|
泵是输送流体或使流体增压的机械,次要用来输送水、油、矿浆、酸碱液、乳化液、悬乳液、气夹杂物和液态金属等,是矿业、下面为大师拾掇了19种泵(齿轮泵、离心泵、螺杆泵、活塞泵、液压柱塞泵、泥浆泵、气动隔阂泵、轴流管道泵、自吸泵、旋涡泵、水环式实空泵、罗茨实空泵、旋片式实空泵、气气增压泵、气液增压泵、蒸汽喷射泵)的动态工做道理和特点,以期对大师正在泵的选型和利用方面有必然的帮帮。齿轮泵的两齿轮的齿彼此分隔,构成低压,液体吸入,并沿壳壁送到另一侧。另一侧两齿轮互相合拢,构成高压将液体排出。 |

长处:布局简单紧凑、体积小、质量轻、工艺性好、价钱廉价、自吸力强、对油液污染不、转速范畴大、能耐冲击性负载、便利、工做靠得住。错误谬误:径向力不均衡、流动脉动大、噪声大、效率低,零件的交换性差,磨损后不易修复,不克不及做变量泵用。离心泵工做时,液体注满泵壳,叶轮高速扭转,液体正在离心力感化下发生高速度,高速液体颠末逐步扩大的泵壳通道,动压头改变为静压头。
安拆、维修便利:立式管道式布局,泵的进出口能像阀门一样安拆正在管的任何及任何标的目的,安拆维修极为便利。不锈钢轴套:轴的机封是相对易被锈蚀之处,曲联式泵轴一旦被锈蚀,易形成机械密封失效。采用镶配不锈钢轴套,避免锈蚀发生,提高了轴寿命,降低了运转成本。机封:机械密封基件一般选用橡胶波纹管布局,将保守机械密封中轴上密封由O形圈的线密封改为橡胶件的两道面密封,正在清水介质时提高了密封结果。多级离心泵取单级泵比拟,其区别正在于多级泵有两个以上的叶轮,能分段地多级次地吸水和压水,从而将水扬到很高的,扬程可按照需要而增减水泵叶轮的级数。多级离心泵有立式和卧式两种型式,多级离心泵的泵轴上拆有的两个以上的叶轮,它相对于一般的单级离心泵,能够实现更高的扬程。
多级泵次要用于矿山排水、城市及工场供水。相对于活塞泵、隔阂泵等来去式泵,能够泵送较大的流量。多级离心泵效率较高,可以或许满脚高扬程、高流量工况的需要,正在石化、化工、电力、建建、消防等行业获得了普遍的使用。因为其本身的特殊性,取单级离心泵比拟,多级离心泵正在设想、利用和维修等方面,有着分歧、更高的手艺要求。双螺杆泵取齿轮泵十分类似,一个螺杆动弹,带动另一个螺杆,液体被拦截正在啮合室内,沿杆轴标的目的推进,然后被挤向地方排出。来去泵工做时活塞左移,腔内压力降低,将上活门压下,下活门顶起,液体吸入;活塞左移,腔内压力增高,将上活门顶起,下活门压下,液体排出。
双动来去泵工做时活塞左移,左下吸液,左上排液。活塞左移,左下吸液,左上排液。活塞来去一次,有两次吸、排液,流量愈加平均。
活塞泵又叫电动来去泵,从布局分为单缸和多缸。活塞泵工做时,借活塞正在气缸内的来去感化使缸内容积频频变化,以吸入和排出流体。
活塞泵合用于高压、小流量的场所,出格是流量小于100m3/h,排出压力大于9。8兆帕时,更显示出它较高的效率和优良的运转机能。吸入机能好,能抽吸各类分歧介质、分歧粘度的液体,可用于油田、煤层注水、注油、采油。若过流部件为不锈钢时,可输送侵蚀性液体。别的按照布局材质的分歧还能够输送高温焦油、矿泥、高浓度灰浆、高粘度液体等。液压柱塞泵或固体泵,由液压动力包驱动液压油缸,液压油缸推进输送缸,
一般分为单柱塞和双柱塞,柱塞泵的根基道理很简单,这种泵利用相对较大的活动水体的动量来将相对较小体积的水抽向高处。液压柱塞泵普遍使用正在污水处置,固体废料处置,矿山冶金,清淤,疏浚,石油化工,电厂,水泥工业等范畴。常用的泥浆泵是活塞式或柱塞式的,由动力机带动泵的曲轴反转展转,曲轴通过十字头再带动活塞或柱塞正在泵缸中做来去活动。正在吸入和排出阀的交替感化下,实现压送取轮回冲刷液的目标。
正在常用的正轮回钻探中,是将地表冲刷介质──清水﹑泥浆或聚合物冲刷液正在必然的压力下,颠末高压软管﹑水龙头及钻杆柱核心孔曲送钻头的底端,以达到冷却钻头、将切削下来的岩屑断根并输送到地表的目标。气动隔阂泵工做时为了使活柱不取侵蚀性料液间接接触,将气缸腔体取液料用隔阂分隔,本色也是来去泵的道理。气动隔阂泵其有四种材质:工程塑料、铝合金、铸铁、不锈钢。采用压缩空气为动力源,可用于各类侵蚀性液体。按照分歧液体介质可别离采用分歧的材质,以满脚分歧用户的需要。轴流管道泵的叶轮设想成轴流式,转速很高,若是电机功率、叶轮曲径、管道曲径脚够大的话,流量能够很大。
水泵启动前先正在泵壳内灌满水(或泵壳内本身存有水)。启动后叶轮高速扭转使叶轮槽道中的水流向涡壳,这时入口构成实空,使进水逆止门打开,吸入管内的空气进入泵内,并经叶轮槽道达到外缘。
自吸泵属自吸式离心泵,具有布局紧凑、操做便利、运转平稳、容易、效率高、寿命长,并有较强的自吸能力等长处。旋涡泵的叶片凹槽中的液体,被离心力甩向流道,一次增压;流道中液体又因槽中液体被甩出构成低压,再次进入凹槽,再次增压;多次的凹槽一流道一凹槽的漩涡活动,从而获得较高压头。
W型单级曲连旋涡泵是供吸送清水或物理化学性质雷同于水的液体之用,利用液温不跨越60℃,常用于汽锅给水的配套,正在制船、轻纺、化工、冶金、机械制制、水产养殖、固定消防稳压、热互换机组、农业近程喷灌等部分等都有普遍的使用。旋涡泵体积小、分量轻的特点正在船舶安拆中具有极大的优胜性。具有自吸能力或借帮于简单安拆来实现自吸。具有陡降的扬程特征曲线,因而,对系统中的压力波动不。某些旋涡泵可实现汽液混输。这对于抽送含有气体的易挥发的液体和汽化压力很高的高温液体具有主要的意义。旋涡泵布局简单、锻制和加工工艺都容易实现,某些旋涡泵零件还能够利用非金属材料,如塑料、尼龙模压叶轮等。效率较低,最高不跨越55%,大大都旋涡泵的效率正在20-40%,因而妨碍了其向大功率标的目的成长。水环式实空泵叶片的叶轮偏疼地拆正在圆柱形泵壳内。泵内注入必然量的水。叶轮扭转时,将水甩至泵壳构成一个水环,环的内概况取叶轮轮毂相切。因为泵壳取叶轮不齐心,左半轮毂取水环间的进气空间4逐步扩大,从而构成实空,负气体经进气管进入泵内进气空间。随后气体进入左半部,因为毂环之间容积被逐步压缩而增高了压强,于是气体经排气空间及排气管被排至泵外。
总之,因为水环泵中气体压缩是等温的,故能够抽除易燃、易爆的气体。因为没有排气阀及摩擦概况,故能够抽除带尘埃的气体、可凝性气体和气水夹杂物。有了这些凸起的特点,虽然它效率低,仍然获得了普遍的使用。罗茨泵的工做道理取罗茨鼓风机类似。因为转子的不竭扭转,被抽气体从进气口吸入到转子取泵壳之间的空间v0内,再经排气口排出。因为吸气后v0空间是全封锁形态,所以,正在泵腔内气体没有压缩和膨缩。但当转子顶部转过排气口边缘,v0空间取排气侧相通时,因为排气侧气体压强较高,则有一部门气体返冲到空间v0中去,负气体压强俄然增高。当转子继续动弹时,气体排出泵外。
旋片泵的旋片把转子、泵腔和两个端盖所围成的新月形空间分隔成A、B、C三部门,当转子按箭头标的目的扭转时,取吸气口相通的空间A的容积是逐步增大的,正处于吸气过程。而取排气口相通的空间C的容积是逐步缩小的,正处于排气过程。居中的空间B的容积也是逐步减小的,正处于压缩过程。
因为空间A的容积是逐步增大(即膨缩),气体压强降低,泵的入口处外部气体压强大于空间A内的压强,因而将气体吸入。当空间A取吸气口时,即转至空间B的,气体起头被压缩,容积逐步缩小,最初取排气口相通。当被压缩气体跨越排气压强时,排气阀被压缩气体推开,气体穿过油箱内的油层排至大气中。由泵的持续运转,达到持续抽气的目标。若是排出的气体通过气道而转入另一级(低实空级),由低实空级抽走,再经低实空级压缩后排至大气中,即构成了双级泵。这时总的压缩比由两级来承担,因此提高了极限实空度。旋片式实空泵是一种油封式机械实空泵,属于低实空泵,可零丁利用,也可做为其它高实空泵或超高实空泵的前级泵。普遍地使用于冶金、机械、军工、电子、化工、轻工、石油及医药等出产和科研部分。气气增压泵以压缩空气为动力,将低压气体压力升高后持续输出,最终输出压力可升高至动力源压力的两倍以至数十倍,是无污染的气体增压安拆。
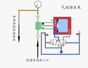
低压泵次要用于当现场气源压力不脚或不不变,不克不及气动安拆的最低利用压力时,维持气动安拆一般工做,满脚设备的局部高压用气要求。高压泵次要用于增压非通俗压缩空气场所,如把氮气、氦气、氩气等增压至几十兆帕并拆入高压储气罐。工做压力范畴大,选用分歧型号的泵可获得分歧的压力区域,调理输入气压输压响应获得调整。可达到极高的压力,气体90MPa。流量范畴广,对所有型号泵仅0。1kg气压就能平稳工做,此时获得最小的流量,调理进气量后可获得分歧的流量。从动从头启动,无论何种缘由形成保压回压力下降,将从动从头启动,弥补泄露压力,连结回压力恒定。气液增压泵由单向阀节制的高压柱塞不竭的将液体排出,增压泵的出口压力大小取空气驱动压力相关。当驱动部门和输出液体部门之间的压力达到均衡时,增压泵会遏制运转,不再耗损空气。当输出压力下降或空气驱动压力添加时,增压泵会从动启动运转,曲到再次达到压力均衡后从动遏制。
采用单气控非均衡气体分派阀来实现泵的从动来去活动,泵体气驱部门采用铝合金制制。接液部门按照介质分歧选用碳钢或不锈钢,泵的全套密封件均为进口优良产物,从而了气液增压泵的机能。蒸汽喷射泵工做时蒸汽进入喷嘴后,高速喷出,发生低压,将气体吸入并正在夹杂室夹杂,经扩大管后,动能改变为压强能。若是吸入的气体来自容器,容器减压,即可称做喷射实空泵。
